一場疫情讓人們對于環境安全格外注重,其中大量的廢棄口罩、醫療廢物都有潛在的危險,因此需要正規的危廢轉移和處理。今天專注山東危廢處理的元洲環保就來說一下:危險廢物為何要正規處理?

危廢全稱危險廢棄物,是指列入國家危險廢物名錄或根據國家規定的危險廢物鑒定標準和鑒定方法認定的具有危險廢物特性的廢物。
腐蝕性、急性毒性、浸出毒性、反應性、感染性

A氯化學物質會破壞臭氧層,增加紫外線輻射量,導致皮膚疾病的發病率上升;硫氧化物和氮氧化物的大量排放,在空氣中遇水蒸氣形成酸雨,對動植物及人類等造成嚴重影響。
A大量化學廢物進入土壤,可導致土壤酸化、土壤堿化、更嚴重的可使土壤“毒化”,有“毒”的土壤長出有“毒”的糧食蔬菜,又反過來被人們食用
A重金屬、農藥、氧化物、砷化合物等污染物可在水生物體內富集,造成其損害、死亡;石油類污染可導致魚類、水生生物死亡,還可引起水上火災。
危廢的胡亂排放污染著水、空氣和土壤,但最終的危害都將作用到人類自身。
近年來,危廢政策不斷出臺,國家環保監管力度增強,著力推進危險廢物利用處置能力建設,不斷強化危險廢物全過程監管,嚴厲打擊危險廢物偷排、偷放和非法轉移等違法犯罪行為,持續提升監管能力水平,將危險廢物污染防治擺到更加突出的位置,持續不懈狠抓危險廢物的處理處置。
“十三五”全國危險廢物規范化管理督查考核工作方案明確要求落實企業主體責任,綜合運用法律、行政、經濟等多種手段,持續推動企業落實處理危險廢物的主體責任。有條件的地方,還會將考核結果納入市場主體的社會信用記錄。“十三五”生態環境保護規劃中也明確提出要提高危險廢物處置水平。
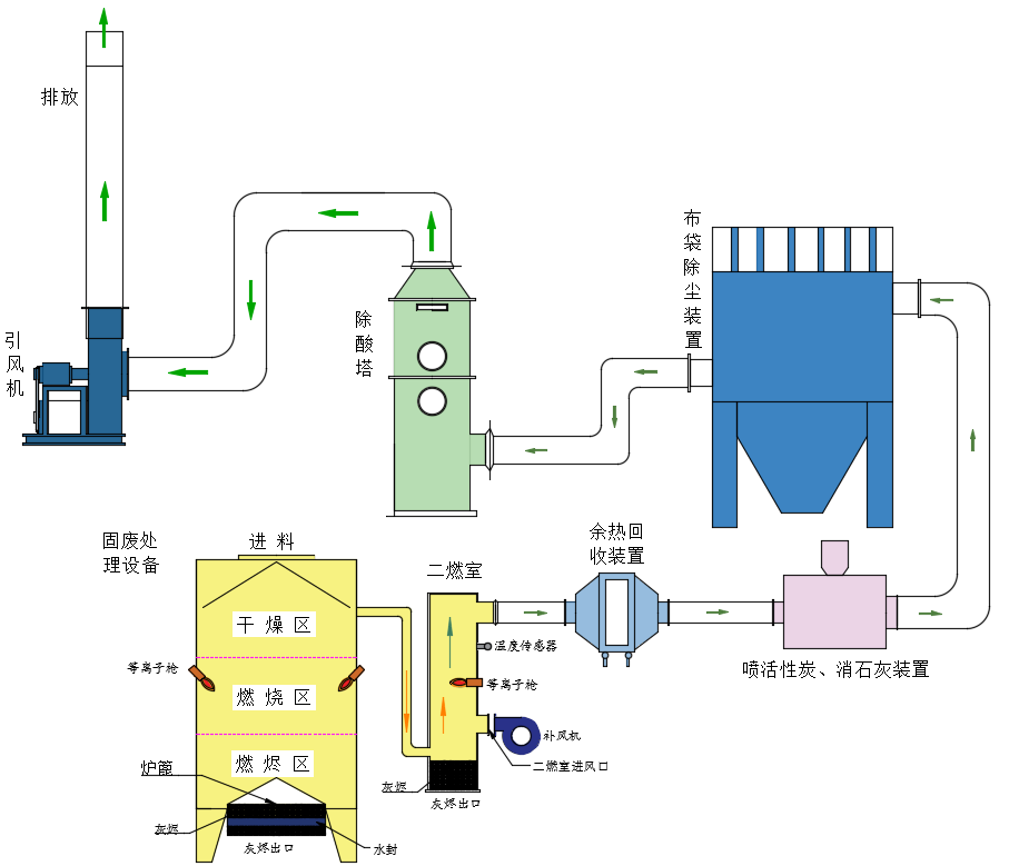
等離子體火炬因其熱效率高,火焰穿透力強,是焚燒處理固體廢棄物、醫療廢棄物的理想方案。
通常等離子體火炬槍壽命只有2-3百個小時,無法滿足實際需要,等離子體火炬焚燒技術因此難以推廣。
等離子體火炬固體或醫療廢棄物焚燒裝置技術參數:
工作溫度: 1000--1200℃ 用戶設定,自動控制。
輸出功率: 30--500kW 自動調節輸出功率,精確控制焚燒爐溫度。
使用壽命: 連續工作10000小時
組合式: (微負壓) 以日處理量組合、級聯。
氣動送料器: 以處理量設置進料頻度。
灰燼出口控制閥:用戶設定,自動控制。
溫度傳感器:實時采集溫度數據。
泄壓裝置保證設備安全
日處理量:2噸--20噸
控制器:ARM架構計算機,彩色觸摸屏,用戶自行設置運行參數。
燃燒室: 煙氣由煙道進入二燃室(停留2秒)。
溫度傳感器:實時采集溫度數據。
進風風機:注入足量空氣,保證煙氣充分燃燒。
等離子火炬:自動調節輸出功率,精確控制二燃室溫度。
余熱回收: 定制
急冷裝置: 降塵,煙氣溫度由1000度急劇下降至180度。
活性炭、消石灰噴射裝置:向煙氣管道噴射活性炭、消石灰,清除煙氣中的二噁英、重金屬。
布袋除塵: 清除煙氣中的顆粒物。
除酸塔 : 25%氫氧化鈉溶液,脫除酸性物質及二氧化硫。
引風機: 變頻調速,克服布袋除塵風阻,使焚燒裝置工作與微負壓干燥狀態。
等離子體火炬在缺氧環境下熱解固廢或醫療廢棄物,其中有機物熱分解,生成H2、CO、H2O、CH4、CnHm等可燃煙氣,煙氣由排氣口搜集,送入二燃室適量補充空氣燃燒,遵循3T原則,煙氣在二燃室停留時間超過2秒。
本設計采用空氣作為等離子火炬的工作氣體,降低使用成本,充分發揮等離子火炬自身不消耗氧氣且熱效率高(高于百分之九十),穿透力強這一技術優勢,實現節能降耗的設計初衷。
煙氣經二燃室補充空氣,充分燃燒后產生1000-1200度高溫氣體。回收其中熱能,是企業節能減排獲取經濟利益,實現精細化管理的重要技術舉措。
經余熱鍋爐回收部分熱能后煙氣溫度大幅降低。
急冷裝置進一步將煙氣溫度降至180度以下,脫除酸性物質(包括二氧化硫)及部分顆粒物。
活性炭、消石灰噴射裝置,向煙氣管道噴射活性炭、消石灰,清除煙氣中的二噁英、重金屬。
布袋除塵裝置進一步濾除煙氣顆粒物實現達標排放。
除酸塔,25%氫氧化鈉溶液,脫除酸性物質及二氧化硫。
1、模塊化:焚燒爐體為模塊化設計,根據用戶實際需要(處理量)組合拼裝,維護成本低。
2、標準化:縮短生產周期,降低生產成本,以統一的質量及檢驗標準,流水化的作業方式生產高質量的產品,滿足市場需要。
3、技術先進:等離子火炬使用壽命長達10000小時。
4、低運營成本:每噸固廢處理成本200-300元。
5、煙氣排放量小:熱量損失和粉塵排放量比較常規技術顯著減少。
